計算科学センターの紹介

計算科学センターとは

「KEK全体のIT・計算インフラの運用」と「計算科学の研究開発」を担当する部署です。

どんな仕事をしているセンターか?

計算科学センターのサービス

計算科学センターのサービス

中央計算機システム(KEKCC)

    高エネルギー実験で収集される膨大なデータの蓄積・解析・シミュレーションを担う中央計算機システム(KEKCC)の構築・運用を行っています。

    データ解析用計算サーバ

    データ解析用計算サーバ

    データ蓄積用テープ装置ロボット

    データ蓄積用テープ装置ロボット

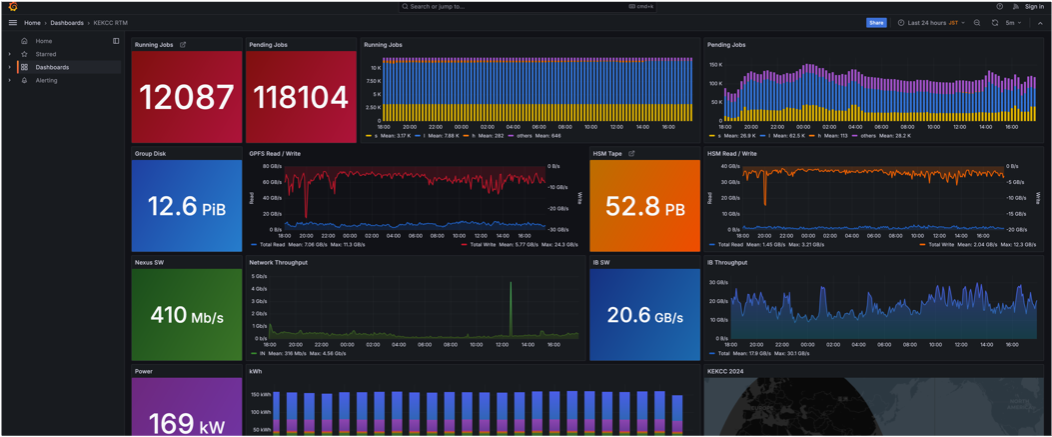
    KEKCCリアルタイム可視化ダッシュボード

    KEKCCリアルタイム可視化ダッシュボード

基盤ネットワーク

    機構内ネットワーク

    • 基盤ネットワーク機器をリース化して運用し、有線・無線ネットワークを整備して、接続機器の登録と接続認証を実施している。
    • 計算機棟の中央スイッチから各建物へ光ケーブルを延伸し、約80箇所のハブとエッジスイッチから機構内外のネットワーク接続を可能にしている。
    計算機棟の中央スイッチから各建物に延伸している光ケーブル

    計算機棟の中央スイッチから各建物に延伸している光ケーブル

    機構内外ネットワーク

    • つくばキャンパスと東海キャンパス(J-PARC)の2拠点を結び、SINET6を通じて世界中の研究機関と高速ネットワーク通信を可能にしている。
    機構内LAN・KEK DMZ・JLAN構成図

    機構内LAN・KEK DMZ・JLAN構成図

VPN

  • 出張先や自宅など機構外から、暗号化された経路を用いて安全に機構内部ネットワークへ接続できる VPN サービスを提供しており、二要素認証を用いたアカウント認証を実施している。
    • VPNサーバの運用・管理
    • ユーザ登録及び二要素認証システム運用・管理
    VPN通信の概念図

eduroam:全国・世界とつながる無線LAN

  • eduroam は、国内外の大学・研究機関で利用できる国際学術系無線LANローミングサービスで、 KEK でも認証連携と無線LAN基盤の整備を行っている。
    • 国際学術系の無線LANローミングサービス
    • 大学・研究機関間の認証連携により、自組織で発行されたアカウントを用いて、他機関の無線LAN環境を相互に利用することができる
    • RADIUS認証サーバの運用及びアカウント管理
    • 他機関・NIIとの連携調
    • 無線LAN基地局の整備
    • 接続トラブルの調査・対応
    eduroamの説明ポスター

学認(GakuNin)

  • 学認は学術組織同士の認証連携を可能にする連合体で、1組のアカウント/パスワードで複数サービスを利用でき、eduGAIN 連携により海外サービスも利用可能となる。
  • KEK は学認参加および eduGAIN 連携済みで、KEK ログインシステムと連携したシングルサインオン環境を提供している。
学認の認証フロー図

メールサービス

  • 機構の公式メールサービス
  • 24時間365日無停止で運用
  • スパム・ウイルス・フィッシング対策
  • セキュリティ強化(多要素認証など)
学認の認証フロー図

基盤セキュリティ

  • 機構内外の通信を常時リモート監視
  • ファイアウォールやDNSFWによりマルウェア、不正通信、脆弱性攻撃を防御
  • ファイアウォールログの収集・分析・可視化
  • KEK CSIRT によるインシデントハンドリング、脆弱性診断、アンチウイルスソフト(ESET)の貸与などを実施
情報セキュリティ緊急対応窓口

ccDB・ccPortal と各システムとの連携

  • 利用者情報・アカウントを一元管理するデータベースと電子申請・承認を行う ccPortal を中心に、PostKEK、KEKCC、Web、GRID などの各種システムと連携し、アカウント作成などを行っている。
  • ccDB・ccPortal連携図

ユーザサポート

  • 計算科学センターの各種サービスに関する利用者相談と問い合わせ窓口
  • 各種問い合わせのチケット管理
  • 計算科学センターHP